Comme vous l'avez peut-être remarqué en lisant cet article, nous avons apporté d'importantes modifications au design du site web de Nirvati. Le nouveau design vise à mieux communiquer la raison d'être de Nirvati, et nous espérons que vous apprécierez autant que nous ce nouveau look !
La majeure partie du travail de conception a été réalisée par 1tickle, et nous leur sommes très reconnaissants pour leur travail sur ce projet.
Si vous avez des commentaires, n'hésitez pas à nous en faire part !
Je souhaite également vous faire part de l'état d'avancement actuel du développement de Nirvati 0.9.0 et de ce à quoi vous pouvez vous attendre dans les mois à venir, ainsi que de quelques informations sur l'avenir de Nirvati au-delà de la version 0.9.0.
Nirvati 0.9.0 introduira quelques nouvelles fonctionnalités majeures. La plupart du travail technique derrière ces fonctionnalités est déjà terminé, mais il reste encore quelques détails à peaufiner et à tester avant la sortie, prévue pour début 2026.

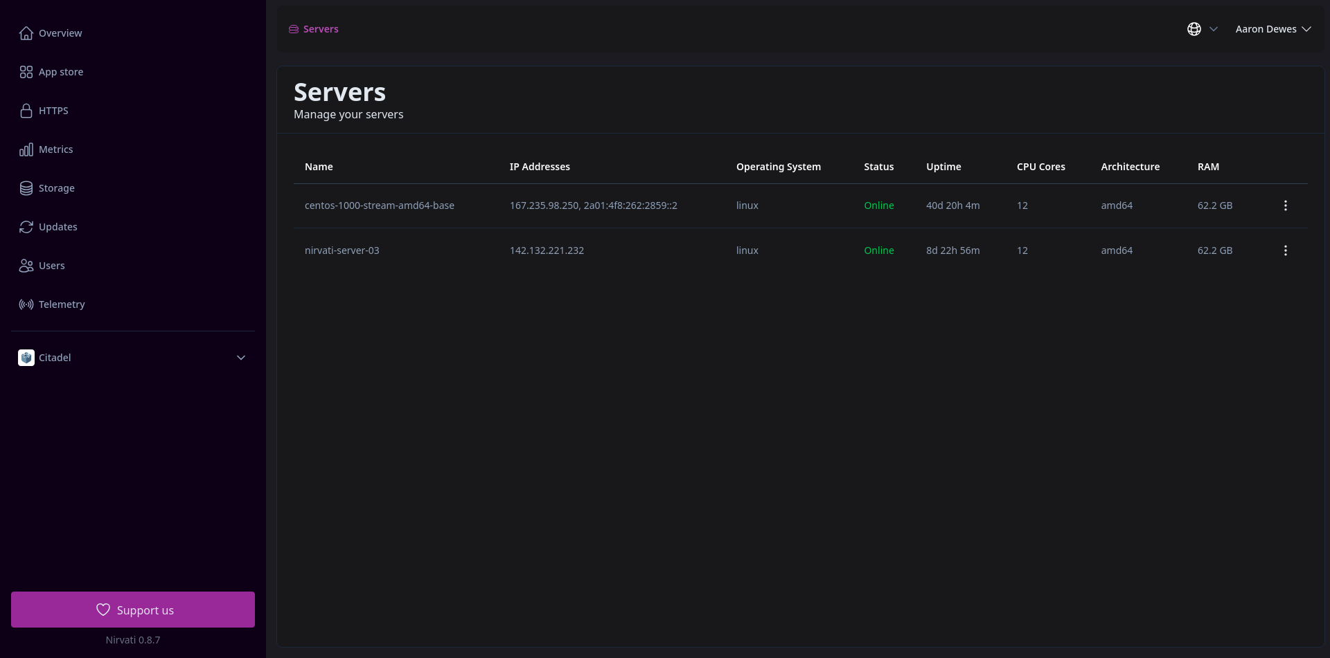
Nirvati 0.9.0 introduira la première version de la prise en charge multi-serveurs. Cela signifie que vous pourrez répartir vos applications sur plusieurs serveurs, améliorant ainsi les performances et la fiabilité.
La nouvelle vue d'ensemble des serveurs vous permettra également d'arrêter et de redémarrer des serveurs individuels, ainsi que de voir l'utilisation complète des ressources par serveur.
Cette fonctionnalité est presque prête, mais nécessite encore des améliorations de l'interface utilisateur et des tests supplémentaires.
Nirvati 0.9.0 introduira un nouveau système d'exploitation de base. Il s'agira d'une distribution Linux personnalisée spécialement conçue pour Nirvati, qui devrait améliorer les performances et la sécurité. Elle améliorera également la prise en charge des mises à jour du système et, espérons-le, facilitera l'ajout de la prise en charge de nouveaux matériels à l'avenir. Le nouveau système d'exploitation réduira également la taille du téléchargement de Nirvati, ce qui est toujours une bonne chose.
Ce n'est pas encore prêt, c'est donc la principale chose qui reste à faire avant la sortie de Nirvati 0.9.0.
Auparavant, Nirvati incluait Tailscale comme solution VPN intégrée. Bien que Tailscale soit excellent et que nous continuerons à le prendre en charge, nous avons décidé de créer notre propre solution VPN appelée Nirvati Connect. Nirvati Connect sera étroitement intégré à Nirvati et offrira une meilleure expérience utilisateur. Elle permettra notamment d'utiliser plus facilement votre sous-domaine nirvati.me depuis votre réseau local sans configuration supplémentaire, tout en continuant à autoriser l'accès à distance via le VPN, ce qui nécessitait une configuration manuelle avec Tailscale.
Nirvati Connect est un fork de NetBird, une solution VPN open source. Nous avons apporté plusieurs améliorations au code source afin d'optimiser son fonctionnement avec Nirvati, et nous continuons à travailler sur d'autres améliorations.
Le client est déjà opérationnel sous Linux et Android. Le client Linux a été publié sous forme de référentiel de paquets Debian et RPM. D'autres formats sont prévus pour l'avenir. L'application Android est disponible sur Google Play, avec F-Droid bientôt disponible.
Remarque : Ce client n'est pas particulièrement utile tant que Nirvati 0.9.0 n'est pas sorti.
La prise en charge des autres plateformes est presque prête, mais doit encore être testée.
Outre la mise au point et le test des nouvelles fonctionnalités, il reste quelques tâches à accomplir avant la sortie :